3x mehr Durchsatz bei 40 % weniger Speicher: iSecNG wechselt vollständig zu metalstack.cloud
metalstack.cloud
Lesezeit: 2 Minuten

3x mehr Durchsatz bei 40 % weniger Speicher: iSecNG wechselt vollständig zu metalstack.cloud


Philip Haas
Philip Haas
Head of Marketing
13. April 2026

iSecNG GmbH betreibt bereits seit einiger Zeit erfolgreich Kundensysteme auf metalstack.cloud. Nun ist auch das eigene Herzstück gefolgt: Die zentrale SOC-Anwendung „Werkbank“ wurde von Amazon Web Services (AWS) migriert, um eine vollständig souveräne und einheitliche Infrastruktur zu erreichen.

Neben dem Vorteil, alle Systeme auf einer Plattform zu konsolidieren, zeigt sich vor allem eines deutlich: ein spürbarer und messbarer Performance-Gewinn.

Ausgangssituation

  • Gleicher Software-Stack, weiterhin MariaDB
  • Vergleichbare Workloads
  • Fokus: bessere Performance ohne Architekturänderung

Ergebnis: Mehr Leistung, weniger Overhead

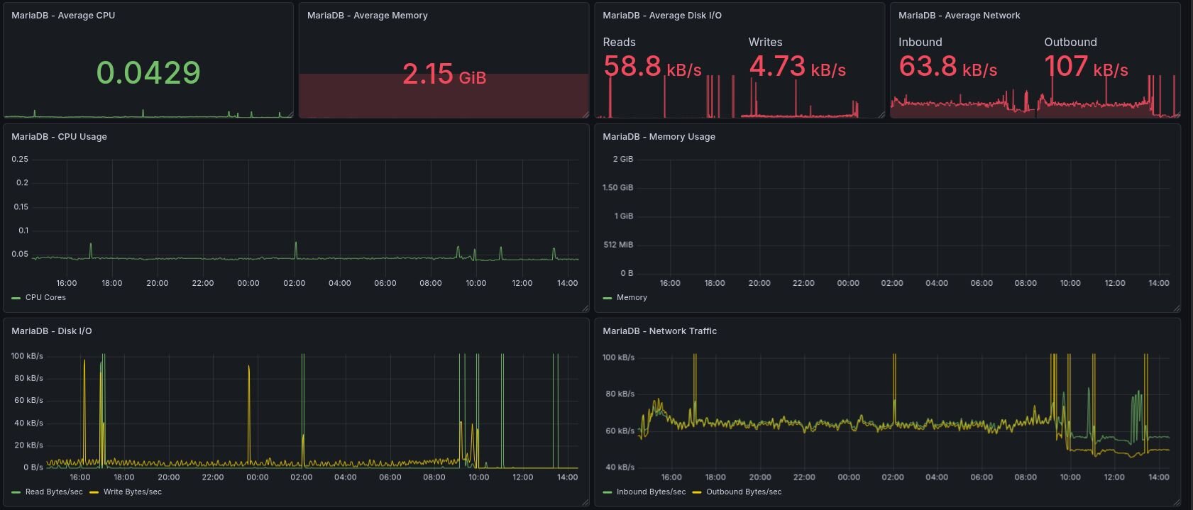
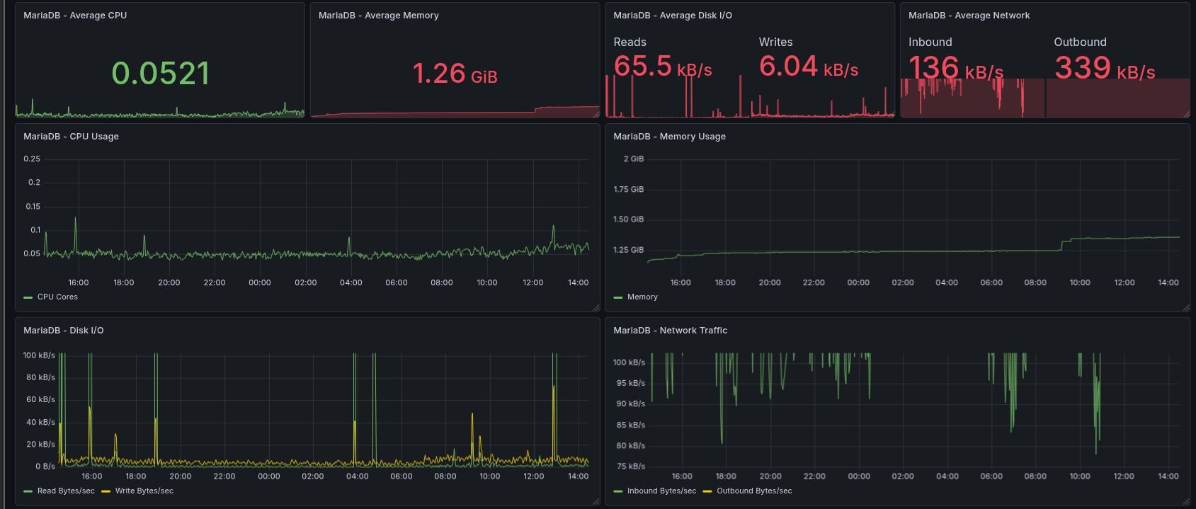
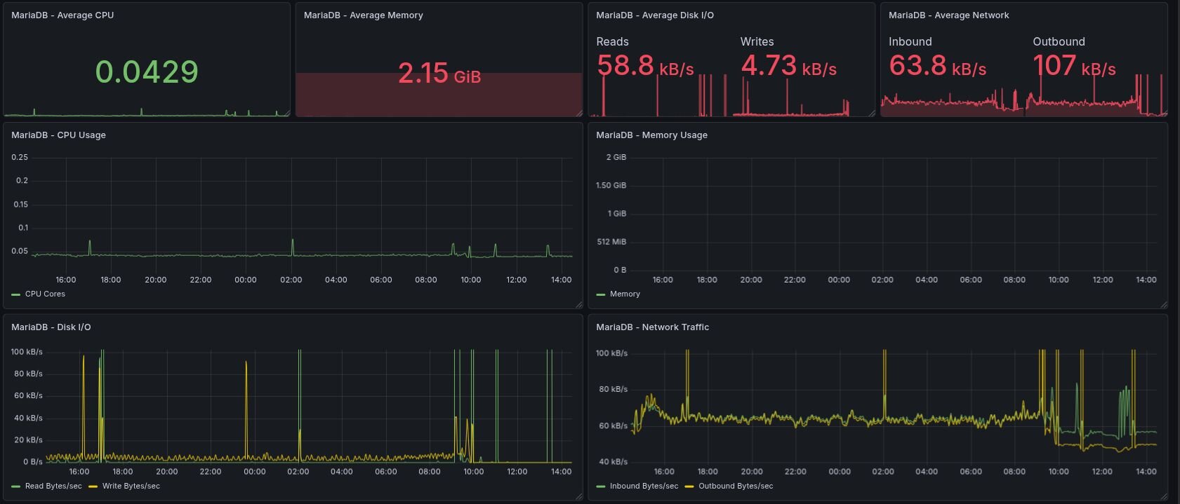
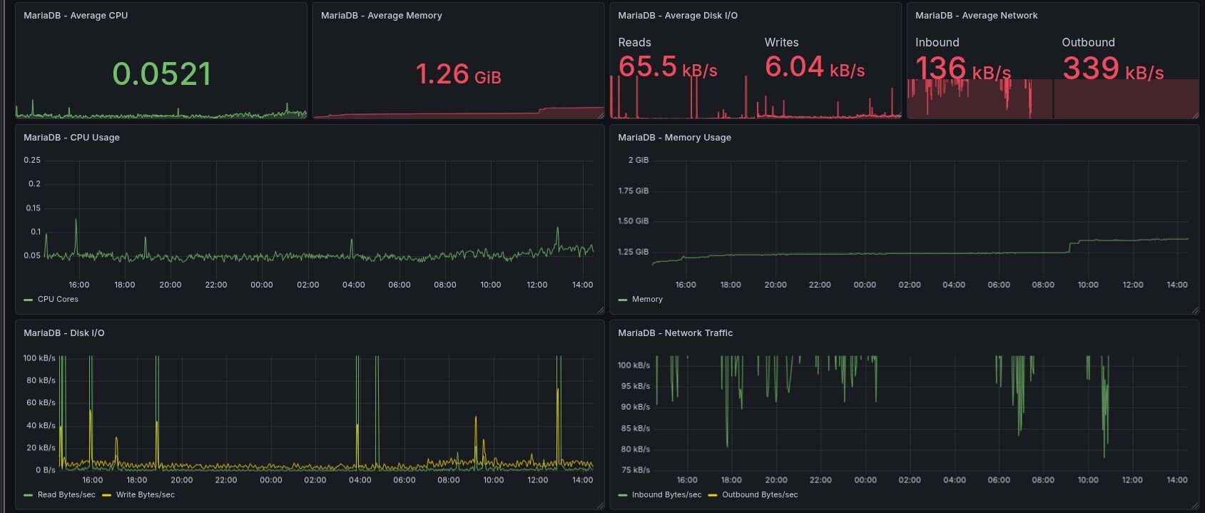
Datenbank (MariaDB – links AWS, rechts metalstack.cloud):

  • ~40 % weniger Speicherbedarf (2.15 GiB → 1.26 GiB)
  • Bis zu 3x höherer Netzwerkdurchsatz (Outbound: 107 → 339 kB/s)
MariaDB unter AWS MariaDB unter metalstack.cloud

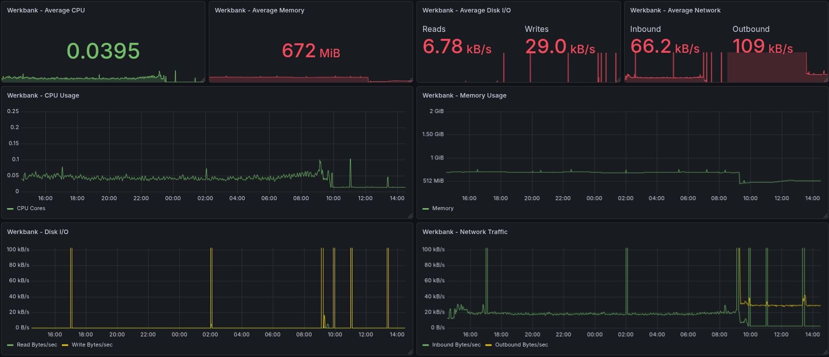
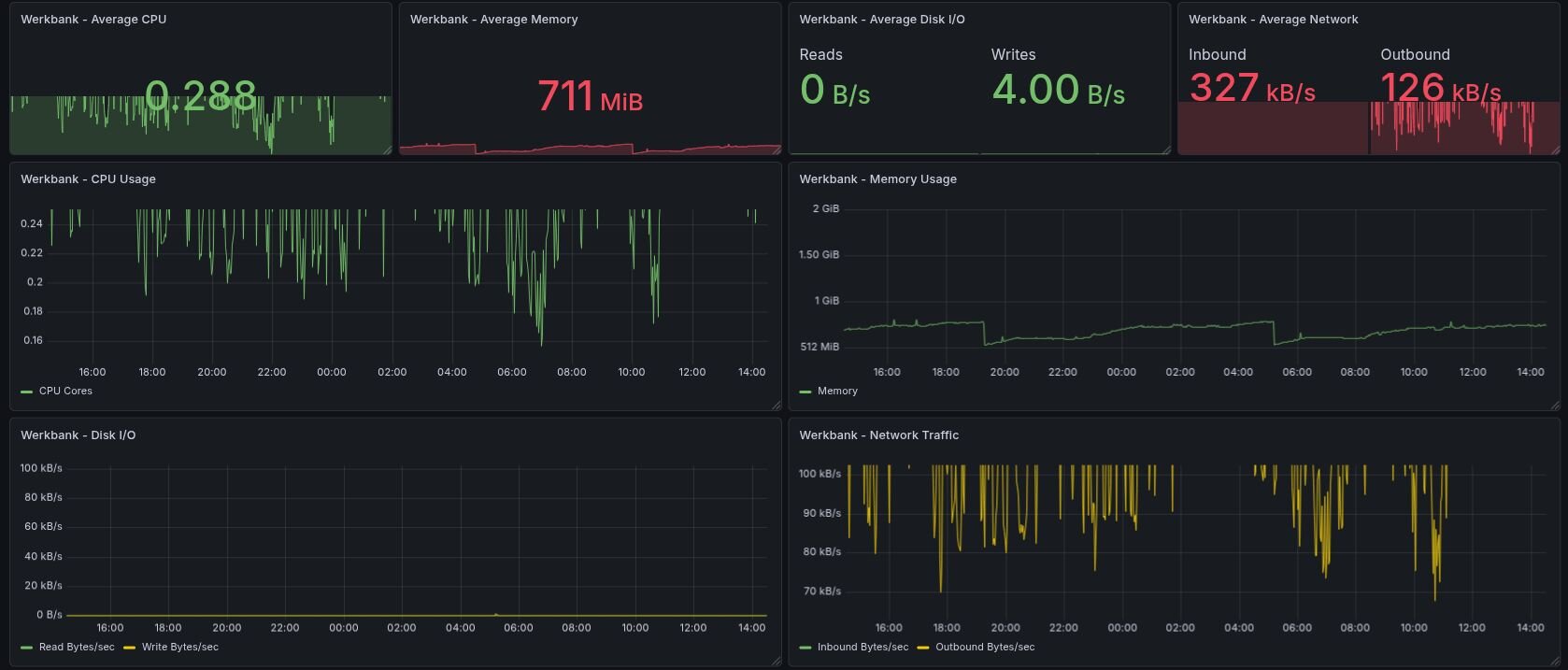
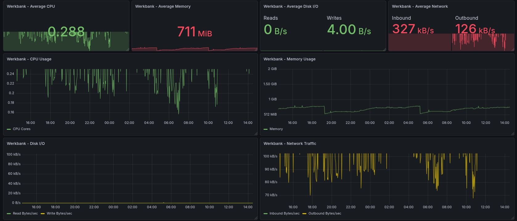
Anwendung (Werkbank – links AWS, rechts metalstack.cloud):

  • Deutlich höhere Systemauslastung (CPU: ~0.04 → ~0.29)
  • Massiv gesteigerter Datendurchsatz (Inbound: 66 → 327 kB/s)
Werkbank unter AWS Werkbank unter metalstack.cloud

Warum ist das schneller?

Der entscheidende Faktor: der Bare-Metal-Ansatz von metalstack.cloud.

Im Gegensatz zu klassischen Public-Cloud-Setups wie Amazon Web Services, die stark auf Virtualisierung setzen, laufen Workloads hier direkt auf dedizierter Hardware:

  • Kein Hypervisor-Overhead → volle CPU-Leistung für die Anwendung
  • Keine geteilten Ressourcen → konstante Performance ohne „Noisy Neighbors“
  • Stabile I/O-Leistung → besserer Durchsatz bei Netzwerk und Storage

Fazit

Mit der Migration ihres Kernsystems zeigt die iSecNG GmbH, wie viel Potenzial in der richtigen Infrastruktur steckt: mehr Durchsatz, weniger Ressourcenverbrauch und eine souveräne, konsolidierte Plattform – ohne Änderungen am Software-Stack.

Jetzt selbst Performance steigern

Sie wollen ähnliche Performance-Gewinne für ihre Anwendungen erzielen? Dann testen Sie metalstack.cloud und finden Sie selbst heraus, wie Bare-Metal-Infrastruktur ihre Workloads schneller und effizienter machen kann.

Philip Haas
Philip Haas
Head of Marketing